Driving Operational Resilience with SAP Cloud ALM Health Monitoring
Publish Date: October 9, 2025Enterprise systems form the digital backbone of modern organizations. Their performance, availability, and integrity are critical to enabling seamless operations across manufacturing, finance, supply chain, and customer engagement. Sustaining this performance requires more than reactive troubleshooting, it calls for proactive, structured monitoring.
YASH Technologies partners with enterprises to strengthen the reliability of their SAP landscapes. A central element of this approach is SAP Cloud ALM Health Monitoring, a cloud-native solution that provides continuous insight into system health across infrastructure, databases, and SAP applications.
This article outlines how YASH enabled Health Monitoring for an on-premise SAP S/4HANA system (S4D), and how this capability supports resilient, predictable operations.
Monitoring What Matters
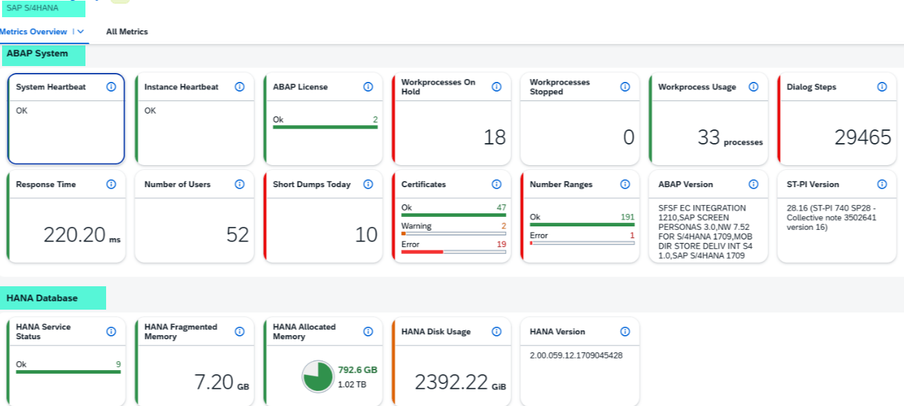
SAP Cloud ALM for Operations delivers out-of-the-box capabilities for monitoring the technical health of both cloud and on-premise SAP systems. Health Monitoring helps IT teams track:
- Work process utilization
- Short dumps and memory consumption
- CPU and disk usage at the host level
- Certificate validity and database performance
- ICM and Gateway resources
These metrics are collected in near real time, consolidated into dashboards, and supported by configurable thresholds and alert workflows.


HANA DB & Operating system Related Monitoring

Implementation Path
To establish Health Monitoring for the S4D system, YASH followed SAP’s recommended setup approach.
1. System Preparation
- Enabled SAP Cloud ALM API access via SAP BTP
- Validated required component versions (SAP_BASIS, SAP_UI, ST-PI)
- Imported DigiCert Global Root CA/G2 SSL certificates in transaction STRUST
- Applied SAP Notes to align versions and ensure compatibility
2. User and Role Configuration
- Created a dialog setup user and a background system user
- Assigned health-specific push roles to enable secure, scheduled metric transfer
3. Integration via /n/SDF/ALM_SETUP
- Selected Health Monitoring as the use case in the S/4HANA system
- Registered the system with SAP Cloud ALM through a secure HTTP destination
Activating Monitoring in SAP Cloud ALM
After successful registration, configuration steps continued within the Cloud ALM console:
- Activation of Health Monitoring for the S4D system
- Verification of metric availability across ABAP stack, HANA database, and host infrastructure
- Definition of thresholds for key parameters (e.g., memory usage, disk space, short dumps)
- Configuration of alerting rules with recipient-based routing for timely response
From Metrics to Operational Assurance
Health Monitoring turns technical signals into actionable insights. Examples include:
- Sustained CPU usage above 85% triggers alerts routed to designated support teams.
- Certificates nearing expiry in STRUST are flagged early, avoiding service disruption.
- HANA memory fragmentation is monitored continuously to prevent degradation.
Dashboards and drill-down views provide context for each alert, allowing teams to link technical anomalies to potential business impact.
Automation and Data Flow
Scheduled jobs within the S/4HANA system ensure consistent metric delivery:
- CALM Scheduler triggers metric collection at defined intervals.
- Logs are tracked centrally in Cloud ALM to verify successful data transfer.
This automation minimizes manual effort, ensures standardization, and provides timely detection of issues.
Through SAP Cloud ALM Health Monitoring, YASH has enabled customers to:
- Reduce the time required to detect and resolve system issues.
- Establish a predictable, data-driven foundation for system operations.
- Free up technical teams to focus on value-added tasks instead of reactive support.
- Strengthen audit readiness with traceable, real-time health metrics.
Health Monitoring in SAP Cloud ALM is essential to sustaining uninterrupted business operations. With structured setup and defined monitoring parameters, IT teams can act early, maintain service levels, and support continuity across their SAP environments.
YASH Technologies brings practical experience, SAP platform expertise, and an operational focus to every Cloud ALM engagement.
To learn more about enabling Health Monitoring in your SAP landscape, connect with the YASH SAP Services team.
